¿A quién no le gustaría agregar a su aparato de sonido, aunque sea un simple radito de pilas con FM, un VU-meter - un instrumento cuyo puntero acompaña las variaciones de la música? Es exactamente lo que describimos en este artículo. El lector verá que el montaje y la conexión son mucho más simples de lo que parecen.
Los VU-meters son instrumentos destinados a indicar el nivel de salida de sonido de un equipo. A través de ellos podemos equilibrar el sonido de dos canales de un equipo estéreo, o bien dosificar el nivel de una grabación para que no ocurra saturación y, por lo tanto, distorsiones.
Sin embargo, nuestro público tiene una aplicación más interesante para tales instrumentos: la decoración. De hecho, para muchos, la presencia del VU con el puntero oscilante es mucho más un motivo de embellecimiento del equipo que utilidad práctica!
Pero, dejando todo eso de lado, que tal conectar a su sonido, por pequeño que sea, un VU-meter?
El aparato propuesto utiliza un galvanómetro común y puede funcionar hasta en raditos de 2 o 4 pilas.
MONTAJE
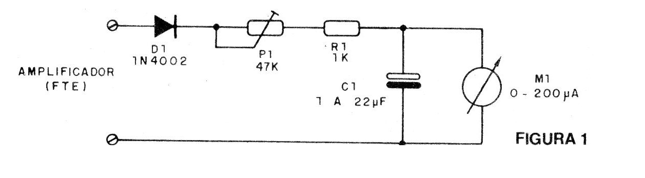
En la figura 1 damos el diagrama completo del aparato.
En la figura 2 tenemos el montaje en un puente de terminales y su conexión en el aparato de sonido. Observe que basta con soldar los cables del VU-meter en los hilos del altavoz.
El trimpot P1 permite ajustar el fondo de escala del instrumento de acuerdo con la potencia de su sonido.
El capacitor C1 tiene una finalidad importante: determina la velocidad de respuesta del aparato. Para un valor menor tenemos movimientos más bruscos que indican menor inercia y una respuesta a los agudos. Para valores mayores, el movimiento del puntero se vuelve más suave. La elección dependerá del lector que tiene la opción de experimentar capacitores electrolíticos a partir de 3 V con valores de 1uF a 22 uF.
LISTA DE MATERIAL
D1 - 1N4002, 1N4004, BY127 o 1N4148 - diodo de silicio
P1 - 47k - trimpot
R1 - 1k - resistor (marrón, negro, rojo)
C1 - 1 a 22 uF - capacitor electrolítico
M1 - VU-meter de 100 a 250 uA
Varios: puente de terminales, caja para montaje, hilos, soldadura, etc.





