Con este simple probador podemos probar cables de electrodomésticos, motores, lámparas, solenoides, elementos de calentamiento de duchas y secadoras de cabello, formas eléctricas y mucho más, como componentes de alta tensión como diodos, condensadores de poliéster, etc.
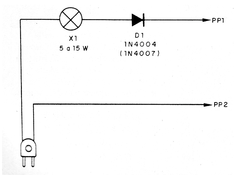
El circuito utiliza como indicador una lámpara incandescente de 5 a 15 W y tiene un diodo que posibilita la realización de las pruebas con corriente continua pulsante, lo que es interesante en diversos casos, como la prueba de diodos.
Pero, atención: el aparato no tiene aislamiento de la red de energía y las pruebas deben ser hechas con el circuito en prueba totalmente desconectado de la toma. En la figura 1 tenemos el diagrama completo del probador.
En la figura 2 tenemos el aspecto del montaje.
El diodo puede ser el 1N4004 o 1N4007 si la red es de 110 V y debe ser el 1N4007 si la red es de 220 V. No utilice otro tipo de lámpara que no sea la incandescente.





